Enable Dark Mode!
how-to-use-import-with-custom-mapping-in-odoo-19.jpg
By: Sayed Mahir Abdulla KK

How to use Import with Custom Mapping in Odoo 19

Functional Odoo 19 Odoo Enterprises Odoo Community

Data import is a critical part of any ERP implementation, and in Odoo 19, the import engine has become more flexible and powerful. One of the most useful capabilities is custom field mapping, which allows you to align external data structures (CSV/Excel) with Odoo’s internal models.

Custom Mapping

Custom mapping refers to the process of manually assigning columns from your import file to the appropriate fields in Odoo.

Instead of relying on automatic matching, you explicitly define:

  • Which column maps to which field
  • How relational fields (Many2one, Many2many) are resolved
  • How to handle mismatched or missing data

This is especially useful when:

  • Your file headers don’t match Odoo field names
  • You are importing from third-party systems
  • You are working with customized models

Supported File Formats for Odoo 19:

  • CSV (.csv)
  • Excel (.xlsx)

For best results:

  • Use UTF-8 encoding
  • Avoid merged cells
  • Keep one header row

Step-by-Step: Import with Custom Mapping

1. Navigate to Import Screen

  • Go to the relevant model and click ‘Import Records’ from.

How to use Import with Custom Mapping in Odoo 19-cybrosys

2. Upload Your File

  • Drag and drop/Upload your file
  • Odoo will attempt automatic field detection
How to use Import with Custom Mapping in Odoo 19-cybrosys

3. Enable Advanced Mode

Activate ‘Developer mode’ from settings, then enable ‘Allow matching with subfields’ in the left tab of the import page.

This allows you to:

  • Map nested fields (e.g., Country / Name)
  • Handle relational data properly

4. Perform Custom Mapping

Each column will appear with a dropdown.

You can now:

  • Select the correct Odoo field manually
  • Search by technical or label name

Map relational fields like:

  • Customer > Partner
  • Country > Country / Name
  • Product Code > Internal Reference
How to use Import with Custom Mapping in Odoo 19-cybrosys

5. Handle Relational Fields

For Many2one fields, you have options:

  • Use Name (default)
  • Use External ID
  • Use Database ID (not recommended)

Example:

  • Country > India
  • Odoo matches res.country(name = "India")

    How to use Import with Custom Mapping in Odoo 19-cybrosys

    6. Test Before Import

    • Click Test
    • This validates:
      • Field mappings
      • Data types
      • Missing required fields
    • Fix errors before proceeding.
    How to use Import with Custom Mapping in Odoo 19-cybrosys

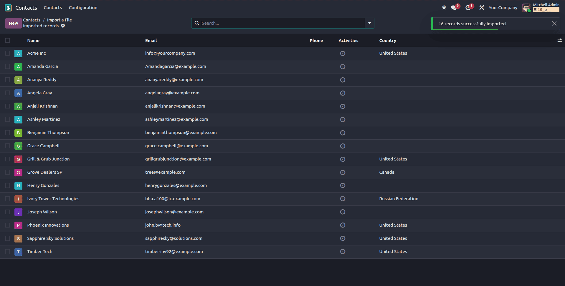
    7. Import Data

    Once validation passes, click ‘Import

    Odoo will:

    • Create new records
    • Update existing ones (if External ID is used)
    How to use Import with Custom Mapping in Odoo 19-cybrosys

    Advanced Mapping Techniques

    To update existing records:

    • Include a column: External ID
    • Ensure it matches existing records
    • This prevents duplication.

    Import Nested Fields:

    • Creating related records inline
    • Updating linked data

    Example:

    • Customer / Email
    • Customer / Phone

    Use Developer Mode

    Enable Developer Mode to:

    • View technical field names
    • Ensure accurate mapping

    Common Mistakes to Avoid:

    • Wrong field type (text into integer)
    • Missing required fields
    • Incorrect relational values
    • Duplicate records due to missing External ID
    • Using database IDs instead of External IDs

    Best Practices

    • Start with a small test file
    • Export sample data from Odoo first (to see correct format)
    • Keep mapping consistent across imports
    • Use External IDs for long-term maintainability

    Real-World Example

    Importing customers from a legacy system:

CSV ColumnOdoo Field
NameName
Email AddressEmail
Phone NumberPhone
Country NameCountry / Name

Custom mapping in Odoo 19 gives you full control over how external data integrates into your system. While automatic mapping works for simple cases, mastering manual mapping is essential for real-world implementations involving complex data structures.

With proper planning, testing, and use of External IDs, you can achieve clean, repeatable, and error-free imports.

To read more about The Ultimate Guide to Data Import and Export in Odoo 19, refer to our blog The Ultimate Guide to Data Import and Export in Odoo 19.


Frequently Asked Questions

What is the difference between automatic mapping and custom mapping in Odoo?

Automatic mapping tries to match file columns with Odoo fields based on names, while custom mapping allows you to manually assign each column to the correct field. Custom mapping is more accurate and essential when dealing with non-standard or external data formats.

How can I update existing records instead of creating duplicates during import?

To update records, include an External ID column in your import file. When Odoo detects matching External IDs, it updates existing records instead of creating new ones, ensuring data consistency.

Why are my relational fields (like Country or Customer) not importing correctly?

Relational fields require exact matching values. You should use the correct field format (e.g., Country / Name), ensure values exist in Odoo and prefer External IDs for reliable matching.

How can I know if the import has any errors?

Use the Test button to identify issues such as missing required fields, incorrect data types, invalid field mappings, etc. Fix the errors in your file or mapping before performing the final import.

Can I reuse my custom mapping for future imports?

Odoo does not permanently save mappings by default. However, you can keep a template file with correct headers, reuse previously exported files, Maintain consistent column naming to reduce remapping effort.

If you need any assistance in odoo, we are online, please chat with us.



0
Comments



Leave a comment



Recent Posts

whatsapp_icon
location

Calicut

Cybrosys Technologies Pvt. Ltd.
Neospace, Kinfra Techno Park
Kakkancherry, Calicut
Kerala, India - 673635

location

Kochi

Cybrosys Technologies Pvt. Ltd.
1st Floor, Thapasya Building,
Infopark, Kakkanad,
Kochi, India - 682030.

location

Bangalore

Cybrosys Techno Solutions
The Estate, 8th Floor,
Dickenson Road,
Bangalore, India - 560042

Send Us A Message